Перейти к основному содержанию
Перейти к основному содержанию

Мониторинг логов Redis с помощью ClickStack

Кратко

В этом руководстве показано, как мониторить Redis с помощью ClickStack, настроив OTel collector для приёма серверных логов Redis. Вы узнаете, как:

  • Настроить OTel collector для разбора формата логов Redis
  • Развернуть ClickStack с вашей пользовательской конфигурацией
  • Использовать готовую панель мониторинга для визуализации метрик Redis (соединения, команды, память, ошибки)

Демонстрационный набор данных с примерами логов доступен, если вы хотите протестировать интеграцию до настройки вашего боевого Redis.

Требуемое время: 5–10 минут

Интеграция с существующим Redis

В этом разделе описывается настройка вашей существующей установки Redis для отправки логов в ClickStack путём изменения конфигурации OTel collector в ClickStack. Если вы хотите протестировать интеграцию с Redis прежде чем настраивать собственную среду, вы можете воспользоваться нашей предварительно настроенной средой и демонстрационным набором данных в разделе "Demo dataset".

Предварительные требования

  • Развернутый экземпляр ClickStack
  • Установленный Redis версии 3.0 или новее
  • Доступ к файлам журналов Redis

Проверка конфигурации логирования Redis

Сначала проверьте конфигурацию логирования Redis. Подключитесь к Redis и проверьте расположение лог-файла:

redis-cli CONFIG GET logfile

Стандартные расположения журналов Redis:

  • Linux (apt/yum): /var/log/redis/redis-server.log
  • macOS (Homebrew): /usr/local/var/log/redis.log
  • Docker: Обычно пишет логи в stdout, но может быть настроен на запись логов в /data/redis.log

Если Redis выполняет логирование в stdout, настройте его на запись в файл, обновив redis.conf:

# Записывать логи в файл вместо stdout
logfile /var/log/redis/redis-server.log

# Задать уровень логирования (варианты: debug, verbose, notice, warning)
loglevel notice

После изменения конфигурации перезапустите Redis:

# Для systemd
sudo systemctl restart redis

# Для Docker
docker restart <redis-container>

Создайте пользовательскую конфигурацию OTel collector

ClickStack позволяет расширить базовую конфигурацию OpenTelemetry Collector путём монтирования пользовательского конфигурационного файла и установки переменной окружения. Пользовательская конфигурация объединяется с базовой конфигурацией, которой управляет HyperDX через OpAMP.

Создайте файл redis-monitoring.yaml со следующей конфигурацией:

receivers:
  filelog/redis:
    include:
      - /var/log/redis/redis-server.log
    start_at: beginning
    operators:
      - type: regex_parser
        regex: '^(?P\d+):(?P\w+) (?P\d{2} \w+ \d{4} \d{2}:\d{2}:\d{2})\.\d+ (?P[.\-*#]) (?P.*)$'
        parse_from: body
        parse_to: attributes
      
      - type: time_parser
        parse_from: attributes.timestamp
        layout: '%d %b %Y %H:%M:%S'
      
      - type: add
        field: attributes.source
        value: "redis"
      
      - type: add
        field: resource["service.name"]
        value: "redis-production"

service:
  pipelines:
    logs/redis:
      receivers: [filelog/redis]
      processors:
        - memory_limiter
        - transform
        - batch
      exporters:
        - clickhouse

Эта конфигурация:

  • Считывает логи Redis из стандартного расположения
  • Разбирает формат логов Redis с помощью регулярных выражений для извлечения структурированных полей (pid, role, timestamp, log_level, message)
  • Добавляет атрибут source: redis, который можно использовать для фильтрации в HyperDX
  • Передаёт логи в экспортёр ClickHouse через отдельный конвейер
Примечание
  • В пользовательской конфигурации вы определяете только новые приёмники и конвейеры
  • Процессоры (memory_limiter, transform, batch) и экспортёры (clickhouse) уже определены в базовой конфигурации ClickStack — достаточно просто ссылаться на них по имени
  • Оператор time_parser извлекает временные метки из журналов Redis, чтобы сохранить исходное время записей журнала
  • Эта конфигурация использует start_at: beginning, чтобы при запуске коллектора прочитать все уже имеющиеся логи, поэтому вы сможете увидеть их сразу. В продакшн-среде, где важно избежать повторного приёма логов при перезапуске коллектора, измените значение на start_at: end.

Настройте ClickStack для загрузки пользовательской конфигурации

Чтобы включить пользовательскую конфигурацию коллектора в существующем развертывании ClickStack, необходимо:

  1. Смонтируйте файл пользовательской конфигурации в /etc/otelcol-contrib/custom.config.yaml
  2. Установите для переменной окружения CUSTOM_OTELCOL_CONFIG_FILE значение /etc/otelcol-contrib/custom.config.yaml
  3. Смонтируйте каталог логов Redis, чтобы коллектор мог их читать
Вариант 1: Docker Compose

Обновите конфигурацию развёртывания ClickStack:

services:
  clickstack:
    # ... existing configuration ...
    environment:
      - CUSTOM_OTELCOL_CONFIG_FILE=/etc/otelcol-contrib/custom.config.yaml
      # ... other environment variables ...
    volumes:
      - ./redis-monitoring.yaml:/etc/otelcol-contrib/custom.config.yaml:ro
      - /var/log/redis:/var/log/redis:ro
      # ... other volumes ...
Вариант 2: Docker Run (образ «всё в одном»)

Если вы используете универсальный образ с Docker, выполните:

docker run --name clickstack \
  -p 8080:8080 -p 4317:4317 -p 4318:4318 \
  -e CUSTOM_OTELCOL_CONFIG_FILE=/etc/otelcol-contrib/custom.config.yaml \
  -v "$(pwd)/redis-monitoring.yaml:/etc/otelcol-contrib/custom.config.yaml:ro" \
  -v /var/log/redis:/var/log/redis:ro \
  docker.hyperdx.io/hyperdx/hyperdx-all-in-one:latest
Примечание

Убедитесь, что у коллектора ClickStack есть необходимые права для чтения файлов журналов Redis. В продакшене используйте монтирование только для чтения (:ro) и следуйте принципу минимальных привилегий.

Проверка логов в HyperDX

После настройки войдите в HyperDX и убедитесь, что журналы поступают:

Просмотр логов
Лог

Демонстрационный набор данных

Для пользователей, которые хотят протестировать интеграцию с Redis перед настройкой продуктивных систем, мы предоставляем пример набора данных из предварительно сгенерированных логов Redis с реалистичными шаблонами.

Загрузка демонстрационного набора данных

Скачайте пример файла лога:

curl -O https://datasets-documentation.s3.eu-west-3.amazonaws.com/clickstack-integrations/redis/redis-server.log

Создание тестовой конфигурации коллектора

Создайте файл с именем redis-demo.yaml со следующей конфигурацией:

cat > redis-demo.yaml << 'EOF'
receivers:
  filelog/redis:
    include:
      - /tmp/redis-demo/redis-server.log
    start_at: beginning  # Читать с начала для демонстрационных данных
    operators:
      - type: regex_parser
        regex: '^(?P<pid>\d+):(?P<role>\w+) (?P<timestamp>\d{2} \w+ \d{4} \d{2}:\d{2}:\d{2})\.\d+ (?P<log_level>[.\-*#]) (?P<message>.*)$'
        parse_from: body
        parse_to: attributes
      
      - type: time_parser
        parse_from: attributes.timestamp
        layout: '%d %b %Y %H:%M:%S'
      
      - type: add
        field: attributes.source
        value: "redis-demo"
      
      - type: add
        field: resource["service.name"]
        value: "redis-demo"

service:
  pipelines:
    logs/redis-demo:
      receivers: [filelog/redis]
      processors:
        - memory_limiter
        - transform
        - batch
      exporters:
        - clickhouse
EOF

Запуск ClickStack с демонстрационной конфигурацией

Запустите ClickStack с демонстрационными логами и конфигурацией:

docker run --name clickstack-demo \
  -p 8080:8080 -p 4317:4317 -p 4318:4318 \
  -e CUSTOM_OTELCOL_CONFIG_FILE=/etc/otelcol-contrib/custom.config.yaml \
  -v "$(pwd)/redis-demo.yaml:/etc/otelcol-contrib/custom.config.yaml:ro" \
  -v "$(pwd)/redis-server.log:/tmp/redis-demo/redis-server.log:ro" \
  docker.hyperdx.io/hyperdx/hyperdx-all-in-one:latest
Примечание

Эта команда напрямую монтирует файл лога в контейнер. Это делается для целей тестирования со статическими демонстрационными данными.

Проверка логов в HyperDX

После запуска ClickStack:

  1. Откройте HyperDX и войдите в свою учётную запись (при необходимости сначала создайте учётную запись)
  2. Перейдите в представление Search и установите источник Logs
  3. Установите диапазон времени 2025-10-26 10:00:00 - 2025-10-29 10:00:00
Отображение часового пояса

HyperDX отображает временные метки в локальном часовом поясе вашего браузера. Демонстрационные данные охватывают период 2025-10-27 10:00:00 - 2025-10-28 10:00:00 (UTC). Расширенный диапазон времени гарантирует, что вы увидите демонстрационные логи независимо от вашего местоположения. После того как вы увидите логи, вы можете сузить диапазон до 24 часов для более наглядных визуализаций.

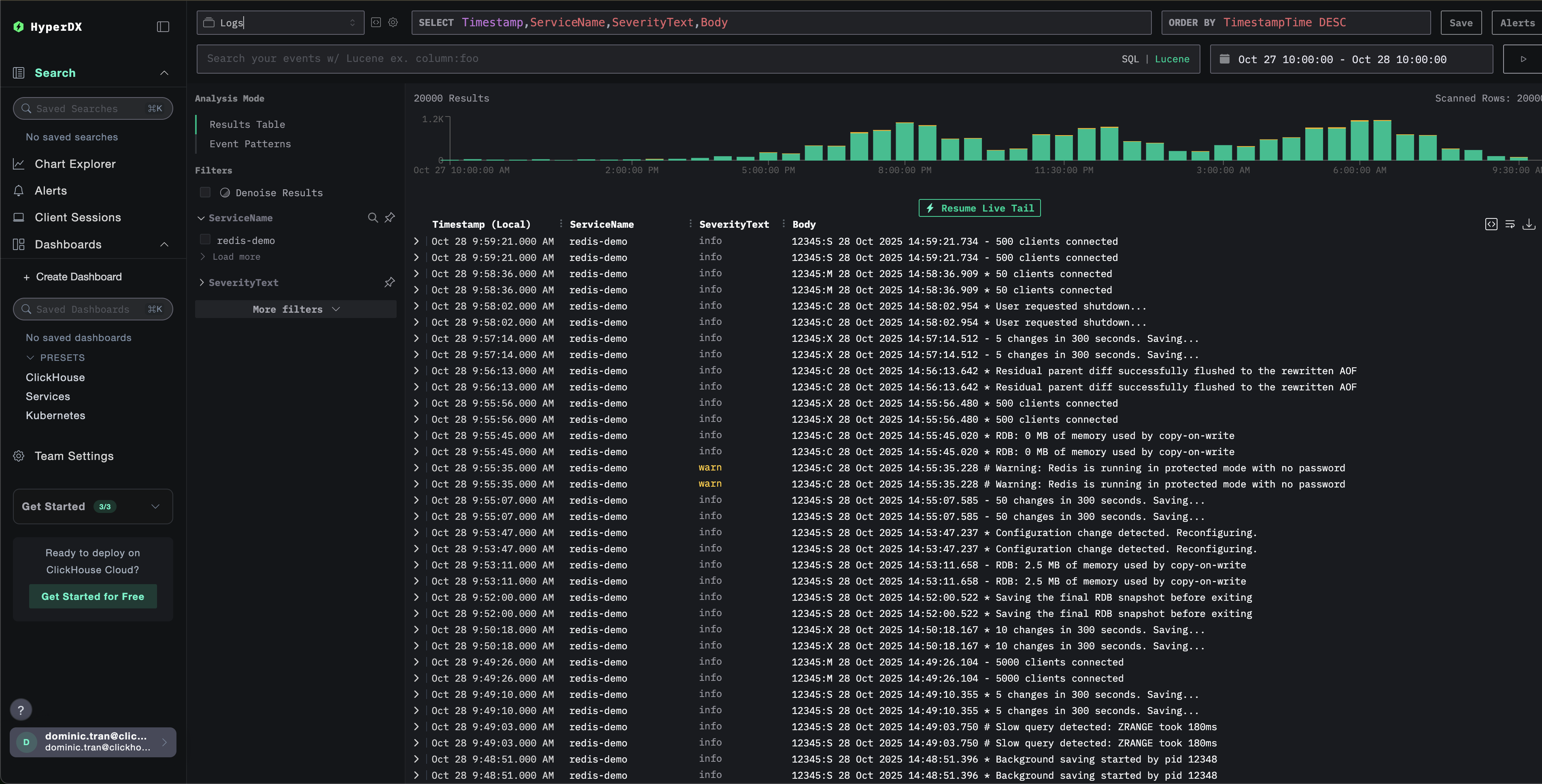
Представление логов
Лог

Дашборды и визуализация

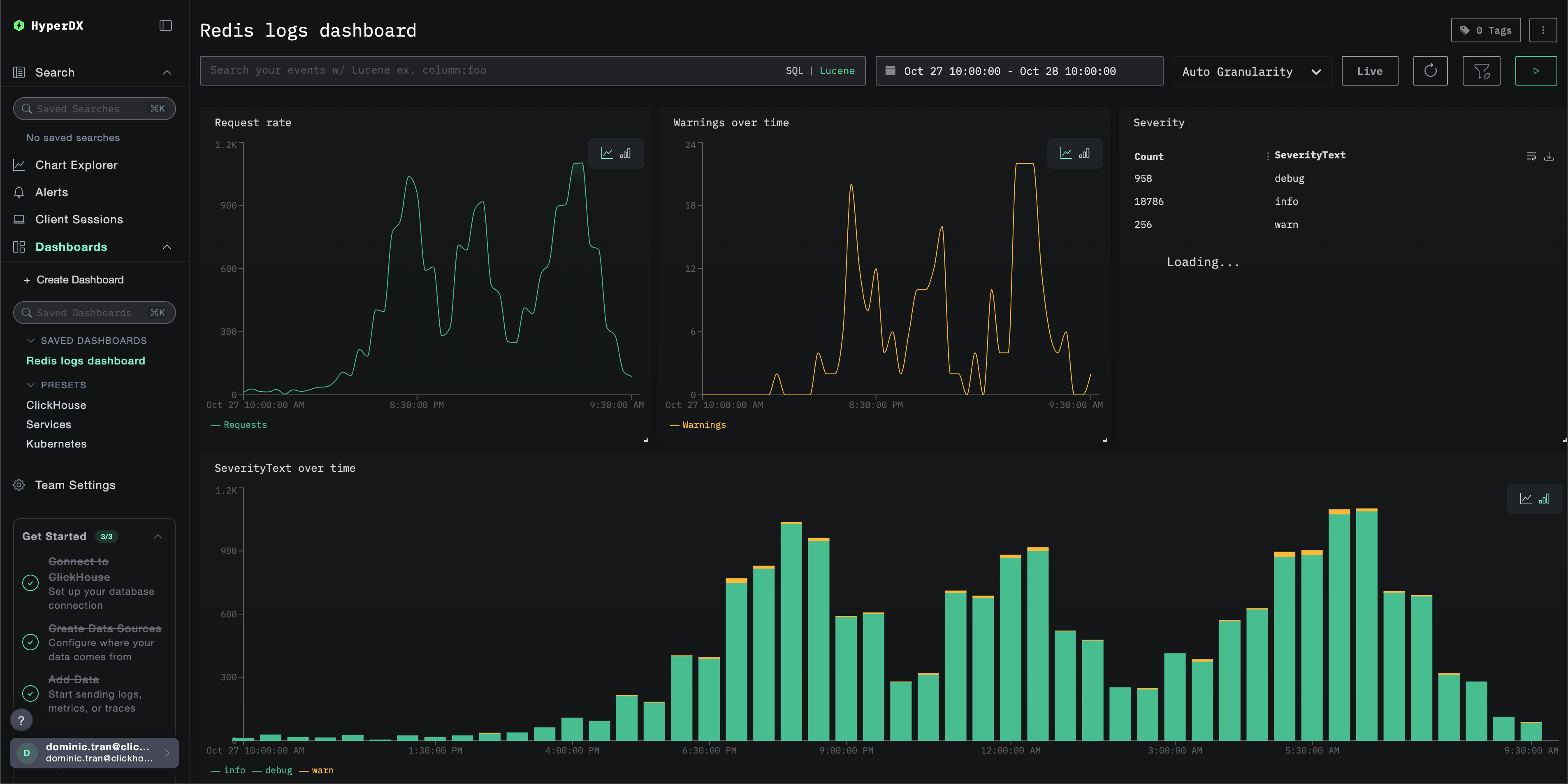
Чтобы помочь вам начать мониторинг Redis с помощью ClickStack, мы предоставляем основные визуализации для логов Redis.

Скачать конфигурацию дашборда

Импорт готового дашборда

  1. Откройте HyperDX и перейдите в раздел Dashboards.
  2. Нажмите «Import Dashboard» в правом верхнем углу под значком с многоточием.
Импорт дашборда
  1. Загрузите файл redis-logs-dashboard.json и нажмите «Finish Import».
Завершение импорта

Дашборд будет создан со всеми заранее настроенными визуализациями

Примечание

Для демонстрационного набора данных установите диапазон времени 2025-10-27 10:00:00 - 2025-10-28 10:00:00 (UTC) (скорректируйте в соответствии с вашим часовым поясом). У импортированного дашборда по умолчанию не будет задан диапазон времени.

Пример дашборда

Устранение неполадок

Пользовательская конфигурация не загружается

Убедитесь, что переменная окружения задана корректно:

docker exec <container-name> printenv CUSTOM_OTELCOL_CONFIG_FILE
# Ожидаемый результат: /etc/otelcol-contrib/custom.config.yaml

Проверьте, что пользовательский конфигурационный файл примонтирован:

docker exec <container-name> ls -lh /etc/otelcol-contrib/custom.config.yaml
# Ожидаемый результат: должен показать размер файла и права доступа

Просмотрите содержимое пользовательской конфигурации:

docker exec <container-name> cat /etc/otelcol-contrib/custom.config.yaml
# Должно отобразиться содержимое вашего файла redis-monitoring.yaml

Убедитесь, что в эффективной конфигурации указан ваш приёмник filelog:

docker exec <container> cat /etc/otel/supervisor-data/effective.yaml | grep -A 10 filelog
# Должна отобразиться конфигурация вашего приёмника filelog/Redis

В HyperDX не отображаются логи

Убедитесь, что Redis записывает логи в файл:

redis-cli CONFIG GET logfile
# Ожидаемый результат: должен отобразиться путь к файлу, а не пустая строка
# Пример: 1) "logfile" 2) "/var/log/redis/redis-server.log"

Проверьте, что Redis активно ведёт логирование:

tail -f /var/log/redis/redis-server.log
# Должны отобразиться последние записи журнала в формате Redis

Убедитесь, что коллектор может читать логи:

docker exec <container> cat /var/log/redis/redis-server.log
# Должны отобразиться записи лога Redis

Проверьте наличие ошибок в логах коллектора:

docker exec <container> cat /etc/otel/supervisor-data/agent.log
# Проверьте наличие сообщений об ошибках, связанных с filelog или Redis

Если используете docker-compose, проверьте общие тома:

# Проверьте, что оба контейнера используют один и тот же том
docker volume inspect <volume-name>
# Убедитесь, что том подключен к обоим контейнерам

Логи разбираются некорректно

Убедитесь, что формат логов Redis соответствует ожидаемому формату:

# Логи Redis должны выглядеть так:
# 12345:M 28 Oct 2024 14:23:45.123 * Server started
tail -5 /var/log/redis/redis-server.log

Если формат логов Redis отличается, возможно, потребуется скорректировать шаблон регулярного выражения в операторе regex_parser. Стандартный формат следующий:

  • pid:role timestamp level message
  • Пример: 12345:M 28 Oct 2024 14:23:45.123 * Server started

Дальнейшие шаги

Если вы хотите продолжить изучение, вот несколько идей для экспериментов с вашей панелью мониторинга:

  • Настройте оповещения для критически важных метрик (уровни ошибок, пороги задержки)
  • Создайте дополнительные дашборды для конкретных сценариев (мониторинг API, события безопасности)